Анализ запросов
Функция Анализ запросов упрощает работу со встроенным журналом запросов ClickHouse с помощью визуализаций и таблиц. Таблица system.query_log в ClickHouse является ключевым источником информации для оптимизации запросов, отладки и мониторинга общего состояния и производительности кластера.
Обзор запросов
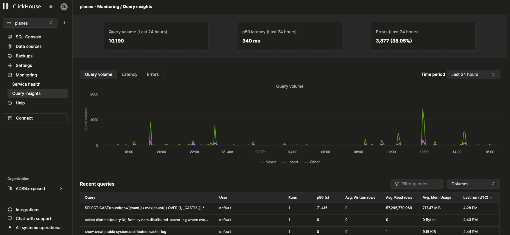
После выбора сервиса пункт навигации Monitoring в левой боковой панели должен развернуться и показать новый подпункт Анализ запросов. Щелчок по этому пункту открывает новую страницу Анализа запросов:

Метрики верхнего уровня
Статистические блоки в верхней части представляют некоторые базовые метрики верхнего уровня для запросов за выбранный период времени. Ниже представлены три графика временных рядов, показывающие объём запросов, задержку и уровень ошибок с разбивкой по типам запросов (select, insert, other) за выбранный временной интервал. График задержки можно дополнительно настроить для отображения задержек p50, p90 и p99:

Недавние запросы
Под метриками верхнего уровня отображается таблица записей журнала запросов (сгруппированных по нормализованному хэшу запроса и пользователю) за выбранный временной интервал:

Недавние запросы можно фильтровать и сортировать по любому из доступных полей. Таблицу также можно настроить для отображения или скрытия дополнительных полей, таких как таблицы, а также задержки p90 и p99.
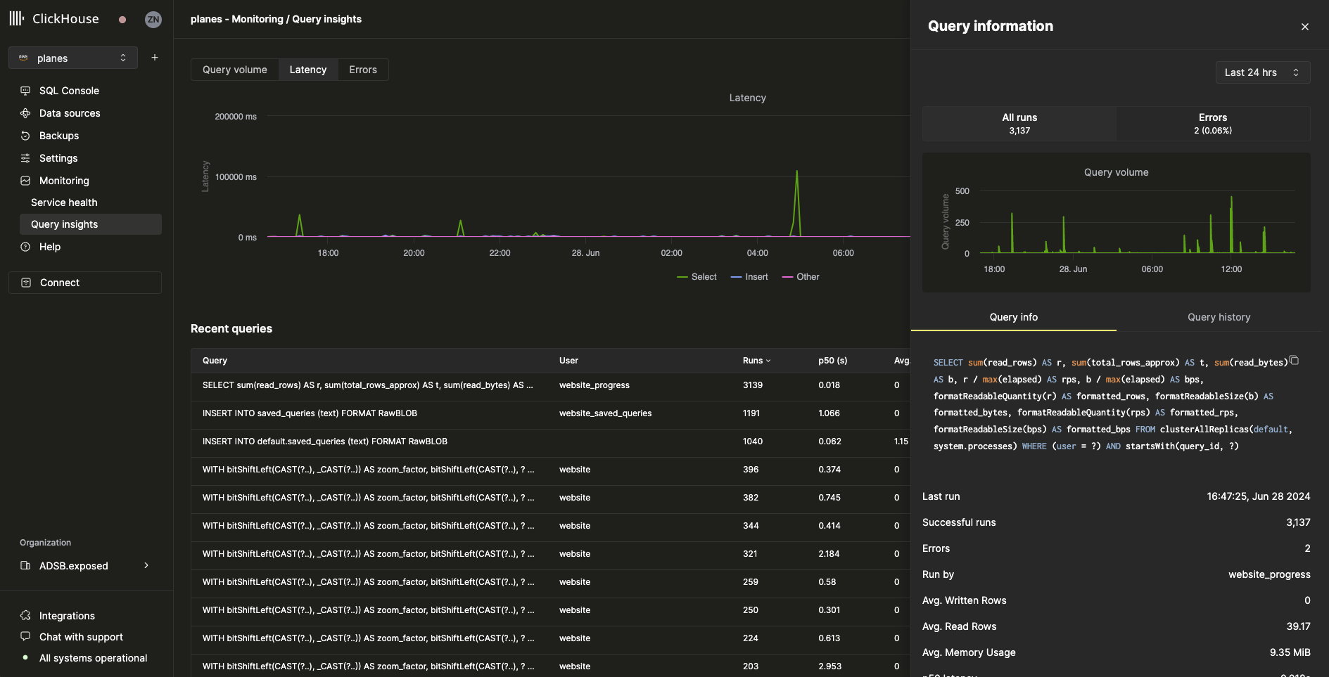
Детальный разбор запроса
При выборе запроса в таблице недавних запросов открывается всплывающая панель, содержащая метрики и информацию, относящиеся к выбранному запросу:

Как видно из этой панели, этот конкретный запрос был выполнен более 3000 раз за последние 24 часа. Все метрики на вкладке Query info являются агрегированными, но мы также можем просмотреть метрики отдельных запусков, выбрав вкладку Query history:

В этой панели элементы Settings и Profile Events для каждого запуска запроса можно развернуть, чтобы увидеть дополнительную информацию.